Private AI: The New Core of GCC Transformation
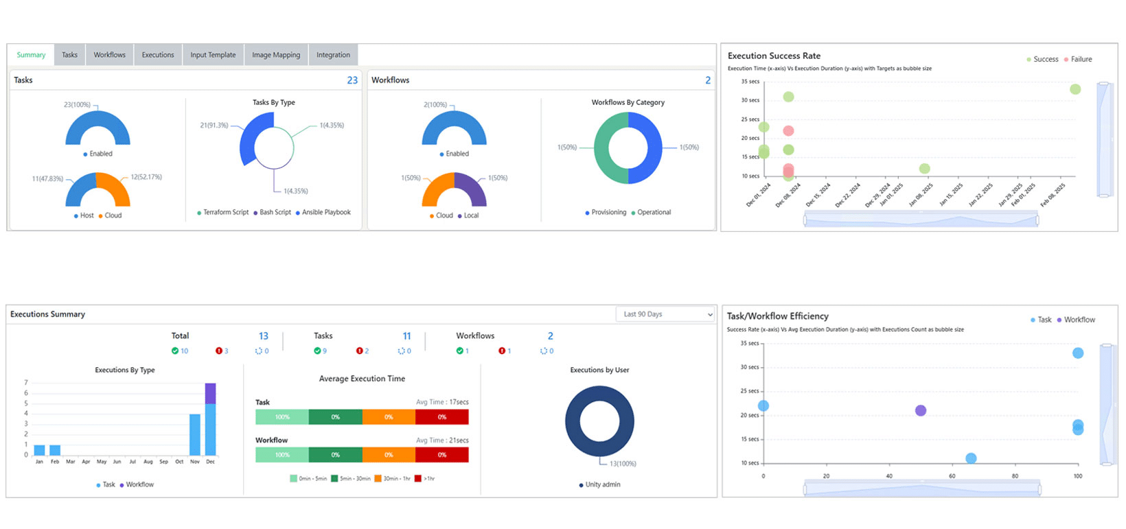
Industry verticals spanning financial services to healthcare – are racing to “operationalize AI” and shift their captive GCCs into innovation centers, aiming to achieve automation & efficiency, accelerated research & innovation, and better decision-making.…















